صفحة استكشاف اتجاهات جوجل تحصل على ميزات جديدة من جيميناي

صفحة استكشاف اتجاهات جوجل تحصل على ميزات جديدة من جيميناي

أعلنت جوجل يوم الأربعاء عن إطلاق صفحة استكشاف الاتجاهات المعاد تصميمها، والتي تتميز الآن بقدرات مدعومة من جمني والتي تحدد وتقوم بمقارنة الاتجاهات ذات الصلة بعمليات البحث الخاصة بك تلقائيًا. يتم طرح التحديث على سطح المكتب اعتبارًا من اليوم.

لطالما كانت صفحة استكشاف الاتجاهات أداة قيمة لمبدعي المحتوى والصحفيين والباحثين، مما يجعل من السهل تحليل اهتمام البحث لأي موضوع مع مرور الوقت، عبر المناطق، وحسب الفئة. تعمل تجربة جمني الجديدة على تبسيط العديد من الأعمال اليدوية المتضمنة في استكشاف الموضوعات الرائجة، مما يقلل من وقت البحث ويبرز الروابط التي قد يتجاهلها المستخدمون بخلاف ذلك.

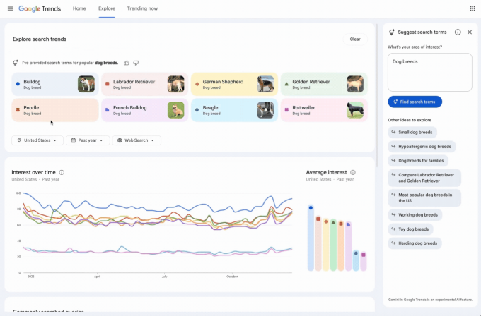
تتميز صفحة الاستكشاف المعاد تصميمها الآن بشريط جانبي يحدد تلقائيًا ويقارن الاتجاهات ذات الصلة في مجال اهتمامك. كما سيشهد المستخدمون قائمة من الاقتراحات بشأن أوامر جمني للمساعدة في استكشاف أعمق.

حقوق الصورة:جوجل

تتميز الصفحة بتصميم متجدد، مع أيقونات وألوان مخصصة لكل مصطلح بحث، مما يسهل مطابقتها مع خطوطها المقابلة على الرسم البياني. بالإضافة إلى ذلك، زادت جوجل من عدد المصطلحات التي يمكن للمستخدمين مقارنتها وضاعفت عدد الاستفسارات المرتفعة المعروضة على كل جدول زمني.

تستخدم منشور مدونة جوجل سلالات الكلاب الرائجة كمثال لتوضيح القدرات الجديدة. تقوم الذكاء الاصطناعي تلقائيًا بتعبئة الرسم البياني بما يصل إلى ثمانية مصطلحات بحث، مثل “مسترد الذهب” أو “بيغل”. كما تقترح موضوعات ذات صلة مثل “سلالات الكلاب المضادة للحساسية” أو “سلالات الكلاب الكبيرة” لمزيد من الاستكشاف. يمكن للمستخدمين تمرير المؤشر فوق مصطلح لتعديله أو استخدام الفلاتر حسب البلد، الوقت، والملكية لتخصيص الجدول الزمني للاتجاهات.

هذا التحديث هو جزء من جهود جوجل المستمرة لدمج جمني في عروضها الأساسية. لقد أضافت الشركة بالفعل قدرات الذكاء الاصطناعي إلى بحث، جيميل، خرائط، ومستندات.


المصدر

Exit mobile version